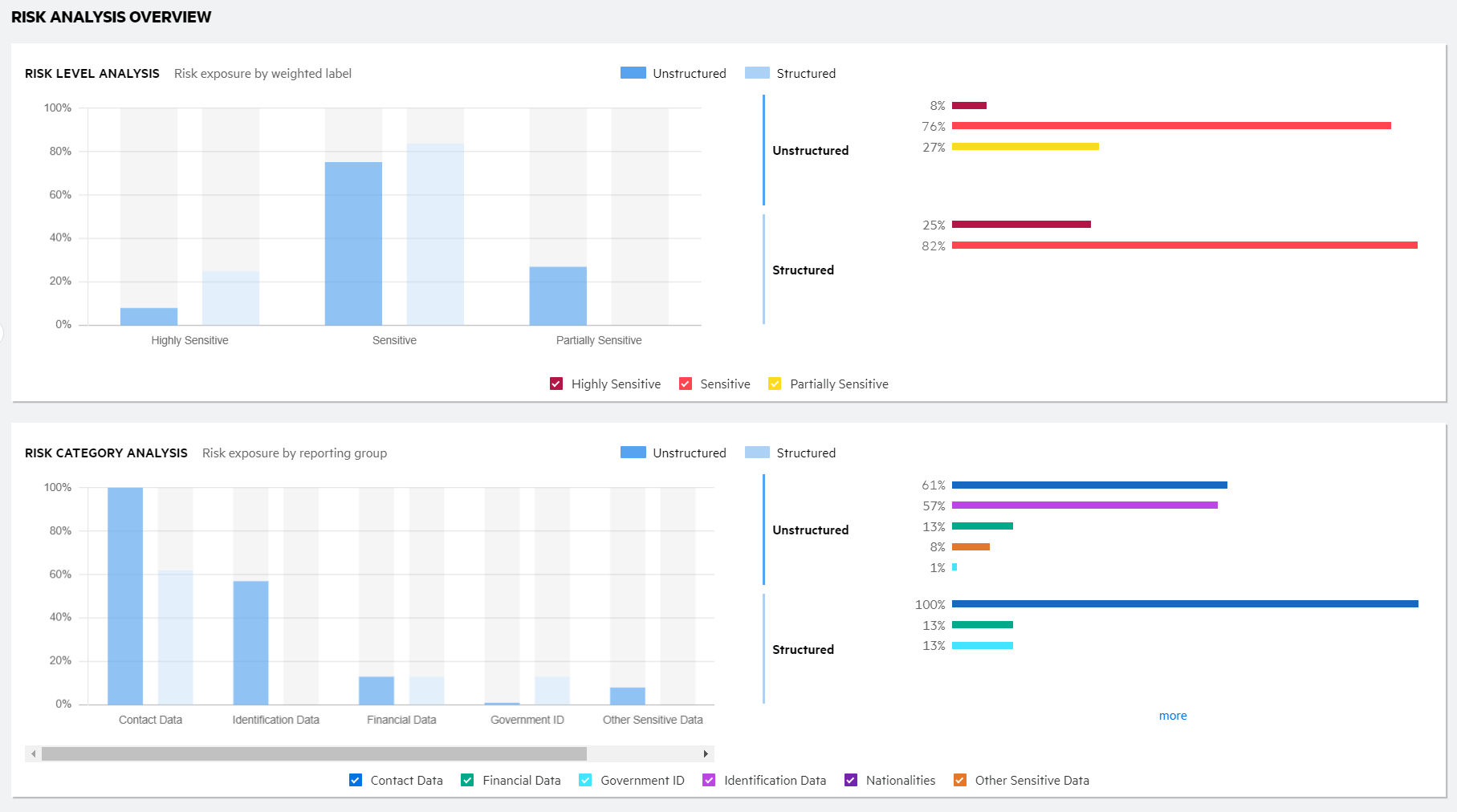
Risk Analysis Overview

The Risk Analysis Overview dashboard depicts the potential risk exposure associated with your unstructured and structured data under management. Potentially sensitive data is identified by the weighted labels that are applied as the data is analyzed.

Risk analysis overview sample dashboard

You can review your risk exposure based on weighted labels applied during processing and the associated tag reporting groups. The Risk Analysis Overview dashboard includes the following features.

  • If more weighted labels or reporting groups exist than can display, a "More" link displays. Click the link to expand the list and view all weighted labels or reporting groups.

  • Hover over the data in the bar graphs and spark bars to view additional information.

    Sample Risk Analysis Overview dashboard showing additional information when you hover over a spark bar.

    When you hover over a bar in the bar graphs, the bar color changes to the color of the associated weighted label or tag reporting group.

    Sample Risk Analysis Overview dashboard showing additional information when you hover over a bar graph segment.

  • Select or clear the checkboxes in the legend to show only the desired weighted labels or reporting groups. The bar graph and spark bars for that section refresh based on your selection.

    Sample Risk Analysis Overview dashboard with cleared checkboxes to hide data.

  • Click any data segment in a chart to go to the Research data list page and see the list of items that segment represents. On the list page, hover over the VIEWING CONTENT OF box above the filter panel to view the criteria for the resulting list of items. For example, if you click a data segment of a spark bar within the Risk Level Analysis chart, the data list displays all items for the selected data type (unstructured or structured), weighted label, weighted label name.